1.300.19-170
Pedido de Venda Padrão 01
|
Como acessar a tela de Cotação / Pedido de Vendas
Para acessar a tela de Cotação / Pedido de Venda clique em: “Menu Superior”> “Vendas” (1) > “Cotação / Pedido de Venda” (2).

Permissão do grupo VENDAS - Pedidos de Venda
Permissão do grupo ESTORNAR / CANCELAR - Estornar Pedido de Venda
Permissão do grupo ESTORNAR / CANCELAR - Cancelar Pedido de Venda
Permissão do grupo ENTIDADES - Visualizar Clientes
Permissão do grupo OUTROS – Visualizar Rentabilidade do Pedido
Como utilizar a tela de Cotação / Pedido de Vendas
Atenção: Este manual descreve as informações da tela de cotação/pedido de vendas, porém esta tela poderá conter algumas configurações específicas de sua empresa.
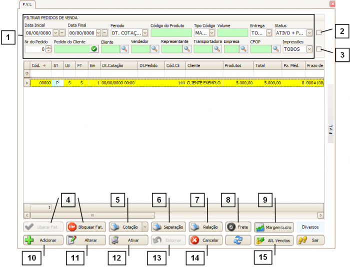
É possível localizar os pedidos pelos “Filtros” (1), caso tenha dúvidas de como utilizar os filtros consulte o manual de "Como utilizar os filtros".
Para visualizar somente os pedidos digitados pelo seu usuário deve-se marcar o “Checkbox” (2) (a caixinha que fica ao lado do campo “status”).
É possível visualizar os itens sem ser necessário abrir o pedido através do “Checkbox” (3), caso tenha dúvidas de como utilizar o preview dos itens assista o vídeo “Como utilizar a opção preview dos itens”.
É possível liberar ou bloquear que um pedido seja faturado através dos botões “Liberar Fat.” Ou “Bloquear Fat.” (4), quando o faturamento de um pedido estiver bloqueado a coluna “FT” da GRID estará preenchida com “N”, caso esteja liberado a coluna “FT” estará preenchida com “S”.
Para imprimir a cotação clique em “Cotação” (5) ou também é possível imprimir a via de separação (do estoque) através do botão “Separação” (6).
É possível imprimir relatórios dos pedidos de venda através do botão “Relação” (7).
O botão “Frete” (8) somente deverá ser utilizado se estiver configurado, caso contrário este botão NÃO SERVIRÁ para informar o valor do frete. Caso tenha dúvidas de como informar o valor do frete do pedido de vendas consulte o manual “Como informar o valor do frete no pedido de vendas”.
Para visualizar a rentabilidade de um pedido já inserido no sistema utilize o botão “Margem de Lucro” (9), caso tenha dúvidas sobre a tela de rentabilidade consulte o manual “Como visualizar a rentabilidade de um pedido”.
Para adicionar uma nova cotação/pedido clique em “Adicionar” (10), caso tenha dúvidas consulte o tópico “Como adicionar uma cotação”.
Para alterar uma cotação/pedido clique em “Alterar” (11).
Nota: A ação de alterar uma cotação/pedido irá depender de uma série de fatores, como por exemplo, não é possível alterar as informações de um pedido já faturado.
Para que uma cotação se “transforme” em um pedido (atualizar o status de “Pendente” para “Ativo”) clique em “Ativar” (12).
O botão “Estornar” (13) servirá para atualizar o status da cotação/pedido, alguns exemplos de quando utilizar o botão estornar:
Se possuir uma cotação cancelada (status “C”) e desejar fazer com que esta cotação volte a ser uma cotação (status “P”) deve-se clicar em estornar.
Para cancelar uma cotação clique no botão “Cancelar” (14).
Dica: Somente é possível cancelar cotação (status “P”).
É possível alterar o prazo de pagamento de uma cotação/pedido (status “P” ou “A”) sem ser necessário alterar o pedido, através do botão “Alt. Venctos”(15), caso tenha dúvidas de como utilizar a tela de condição de pagamento consulte o manual “Como utilizar a tela de Condição de Pagamento”.
![]()
Como adicionar uma cotação
O pedido é dividido em duas etapas, "Pedido de Venda" (1) e "Itens do Pedido de Venda" (2), onde se encontram os itens que compõem o pedido.
Na aba “Pedido de Venda” se atente aos campos obrigatórios:
3. Empresa.
4. Cliente.
5. Transportadora.
6. Conta Bancária e Tp. Docum.
7. Representante e Vendedor.
8. Conta de Crédito e Sub. Conta de Crédito.
Além dos campos obrigatórios se atente nos campos:
9. Observações gerais do Pedido / Cotação – Neste campo informe as informações que serão exibidas no pedido.
10. Observações gerais internas (não é impresso em nenhum documento) – As informações descritas neste campo não serão exibidas em nenhum documento, apenas ao acessar o pedido no sistema.
11. Observações da via de separação – As observações inseridas neste campo sairão na via de separação.
12. Observações gerais da nota – Estas observações irão ser exibidas na nota fiscal quando o pedido for faturado.
É possível carregar uma observação cadastrada em “Fiscal > Outras Operações > Observações da Nota” através do botão “Carregar observações pré-cadastradas” (13).
Ao cadastrar uma CFOP em “Fiscal > Outras Operações > Cadastro de CFOPs” é possível inserir uma observação e para utilizar esta observação no pedido clique em “Carregar observação da CFOP utilizada” (14).
![]()
Após preencher todos os campos, informe os itens deste pedido na aba “Itens do Pedido de Vendas”.
1. Produto.
2. Quantidade.
3. Valor Unitário.
4. Valor Total.
E se houver desconto no item adicionado pode-se informar o desconto nos campos:
5. Desconto (%).
6. Desconto (R$).
Clique em “Confirmar Item”, caso seja necessário adicionar novos itens é só repetir este processo.
![]()
Após inserir todas as informações e todos os itens do pedido clique em “Confirmar” (1).
![]()
Ao confirmar o pedido a tela de condição de pagamento se abrirá, onde é possível inserir os prazos e vencimentos, caso tenha dúvidas em como utilizar a tela de condições de pagamentos consulte o manual “Como utilizar a tela de Condição de Pagamento”..
Após confirmar o pedido é necessário “Ativar” (1) este pedido no sistema para que possa ser faturado.
![]()